电脑桌面
添加小米粒文库到电脑桌面
安装后可以在桌面快捷访问

水环热泵空调系统VIP免费

水环热泵空调系统_第1页
1/34
水环热泵空调系统_第2页
2/34
水环热泵空调系统_第3页
3/34
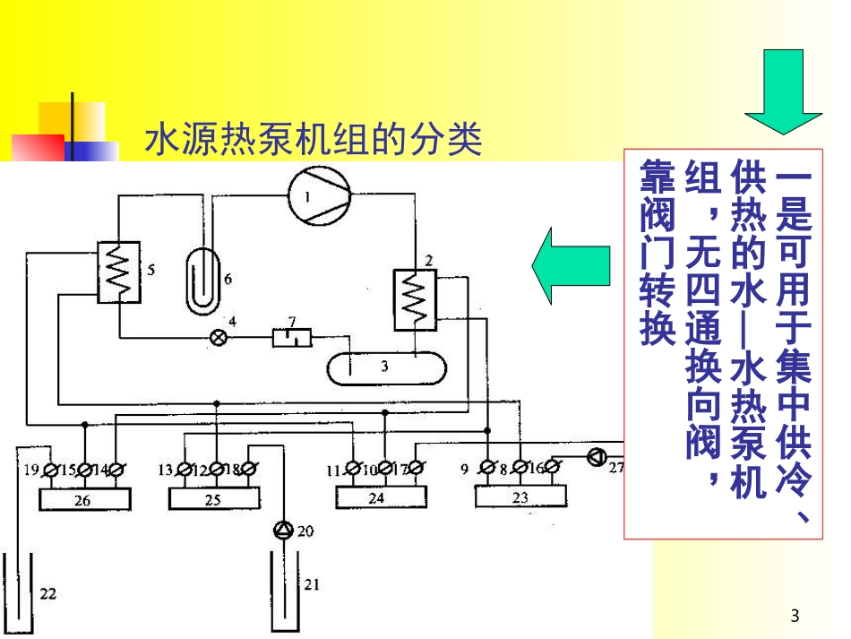
1第四章水环热泵空调系统水环热泵空调系统的定义、原理水环热泵空调机系统的运行工况分析水环热泵空调系统冷却塔与加热设备的选型水环热泵空调系统的控制水环热泵空调系统的优缺点分析水环热泵空调系统的应用范围水环热泵空调系统设计要点水环热泵系统的创新2水环热泵空调系统的定义、原理水环热泵发展历史与现状水源热泵的定义指以水为热源的可进行制冷/制热的一种热泵型整体式水—空气或水—水空调装置3水源热泵机组的分类一是可用于集中供冷、供热的水—水热泵机组,无四通换向阀,靠阀门转换4二是小型的水—空气热泵机组5系统流程6水源热泵机组机组标准ANSI/ARI320-1993水源热泵(Water-SourceHeatPump)制冷工况:进水温度85°F(29.4℃),出水温度95°F(35℃)供热工况:进水温度70°F(21.1℃),水量同制冷工况。ANSI/ARI325-1993地下水源热泵(GroundWater-SourceHeatPump)制冷工况:进水温度70°F(21.1℃).水量由制造厂规定供热工况:进水温度50°F(10℃),水量同制冷工况。7ANSI/ARI330-1993地源闭式环路热泵Ground-SourceClosed-Loop)制冷工况:进水温度77°F(25℃).水量由制造厂规定供热工况:进水温度32°F(0℃),水量同制冷工况。2000年1月1日起,这三条有关水源热泵的标准ANSI/ARI320,325,330将被新的国际标准ARI/ISO-13256-1所取代8水环热泵空调系统的定义与原理2143561闭式冷却塔2加热装置91011水环热泵空调机系统的运行工况分析214356563412a))b)d534126c)453126在何种条件下最节能节能?12系统冷却塔与加热设备的选型冷却塔的选择已知前提:所需冷却水量(L/S)要求从几摄氏度冷却到几摄氏度冷却塔安装地点的湿球温度选型程序同时使用系数的选取→计算系统排热量→冷却塔水流量的确定→冷却塔进、出水温度的确定→冷却塔型号的确定13同时使用系数ф,一般取0.8—1.0之间,按具体使用情况定系统排热量按夏季空调设计工况进行计算,同时考虑热泵压缩机输入功单台水源热泵的水流量由产品样本提供,对多台水源热泵机组,系统水流量范围在0.14-0.21L/S·UST(UST为美制冷吨,下同)之间,一般取0.19L/S·UST,该值与工程所在地室外设计湿球温度有关14冷却塔出水温度T1按相应湿球温度查取,冷却塔进水温度T2随使用情况变化而变化,设计时由式T2=TS×ф+T1(1-ф)确定,式中TS为热泵机组夏季设计工况下出水温度,一般取41℃。15加热装置的选择•一般应先计算出建筑物的热负荷,•减去总的水/空气热泵机组的压缩功、回收冷凝热,•最后乘以适当的同时使用系数,•得出加热装置的容量。加热设备的类型与设置16水环热泵空调系统的控制控制方法控制对象由于水环热泵系统布置的分散性,其控制一般利用区域感温器和中央控制柜结合手控实现。水源热泵机组、附属设备(冷却塔、辅助热源、循环水泵等)的控制与保护,系统的控制与保护。17冷却塔控制控制程序:打开排气阀,产生对流冷却→启动喷淋泵,淋温管束,产生蒸发冷却→启动风机,产生强迫对流和蒸发冷却→控制风机转速,节能运行。18辅助热源的控制冬季水环热泵系统通过检测环路水温控制锅炉或其它加热设备的启停,使之控制在环路水温10-21℃范围内运行。19循环水泵控制主泵连续运行主泵故障或系统缺水时备用泵自动投入运行若持续缺水则停止系统运行。由于水环热泵系统中循环水泵耗电占较大比例,使用变频泵是节省运行费用的重要措施。20系统保护主循环泵和备用泵交替运行;水环路发生故障时停止所有的水/空气热泵机组水泵停止时任何热泵机组不得启动21水环热泵空调系统的优缺点节约能源投资成本低应用简单管理灵活压缩机的功率较大,因而机组噪声较大利用新风比较麻烦必须同建筑和室内装潢紧密配合,优点缺点22水环热泵空调系统的应用范围从节能的角度来考虑从业主经济角度来考虑从初投资角度来考虑23系统设计要点水/空气热泵机组容量的确定(1)室内水/空气热泵机组制冷量(或制热量)的大小是机组进风参数、风量、水环路进水温度、机组水量等参数的函数。因此,设计时要按实际运行中工况(实际设计的室温和环路进水温度)来确定水/...

1、当您付费下载文档后,您只拥有了使用权限,并不意味着购买了版权,文档只能用于自身使用,不得用于其他商业用途(如 [转卖]进行直接盈利或[编辑后售卖]进行间接盈利)。
2、本站所有内容均由合作方或网友上传,本站不对文档的完整性、权威性及其观点立场正确性做任何保证或承诺!文档内容仅供研究参考,付费前请自行鉴别。
3、如文档内容存在违规,或者侵犯商业秘密、侵犯著作权等,请点击“违规举报”。

碎片内容

水环热泵空调系统

您可能关注的文档

确认删除?
VIP
微信客服
  • 扫码咨询
会员Q群
  • 会员专属群点击这里加入QQ群
客服邮箱
回到顶部