电脑桌面
添加小米粒文库到电脑桌面
安装后可以在桌面快捷访问

第12讲继电器接触器控制(2),继电器控制习题讨论VIP免费

第12讲继电器接触器控制(2),继电器控制习题讨论_第1页
1/42
第12讲继电器接触器控制(2),继电器控制习题讨论_第2页
2/42
第12讲继电器接触器控制(2),继电器控制习题讨论_第3页
3/42
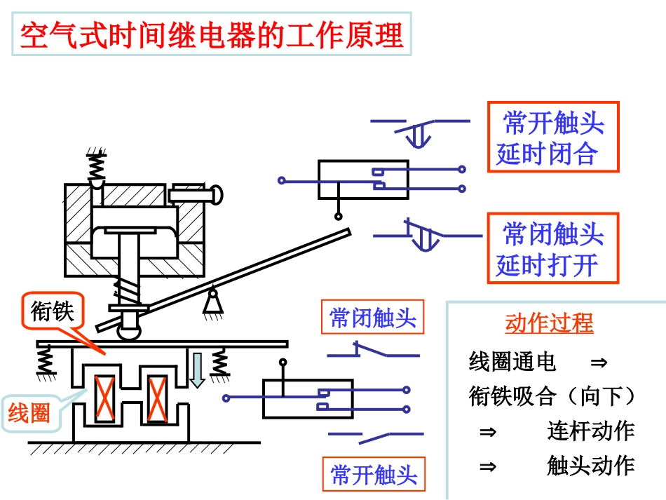
海南风光第八章继电器与接触器控制(2)清华大学电机系电工学教研室唐庆玉编时间继电器定时类型:钟表式空气式电子式阻容式数字式8.2.4定时控制。。。。。。。。空气式时间继电器的工作原理常开触头延时闭合常闭触头延时打开线圈衔铁常闭触头常开触头线圈通电衔铁吸合(向下)连杆动作触头动作动作过程时间继电器触头类型断电式常闭断电后延时闭合常开断电后延时断开通电式瞬时动作延时动作常闭触点常开触点常开通电后延时闭合常闭通电后延时断开KMFUQSFR电机绕组A'xB'yC'zKM-YA'B'C'XYZYZB'YXC'A'KM-主电路定时控制例一:电机的Y-起动KM-Y闭合,电机接成Y形;KM-闭合,电机接成形。KMFUQSFR电机A'xB'yC'zKM-YKM-主电路接通电源延时KTKM-KM-YY转换完成SB2KMKTKM-YKM-KM-KTKTKM-YKM-YKM-KM-KTKM-KMSB1SB2KMY-起动控制电路FR#1电机M1控制要求:1.M1起动后,M2才能起动2.M2可单独停#2电机M2定时控制例二:顺序控制顺序控制电路(1):两电机只保证起动的先后顺序,没有延时要求。FUKM2FR2ABCFUM3~ABCKM1FR1M3~主电路控制电路KM1KM2SB3SB4FR2KM2KM1SB1SB2FR1KM1顺序控制电路(2):M1起动后,M2延时起动。FRSB2KM1KTKM2延时KM2M1起动KTM2起动主电路同前KM1SB1SB2KTKM1KM2KM2KM2KT控制电路KM1SB1SB2KTFRKM1KM2KM2KT实现M1起动后M2延时起动的顺序控制,用以下电路可不可以?SB2KM1KTKM2延时KM2M1起动M2起动不可以!继电器、接触器的线圈有各自的额定值,线圈不能串联。§8.3电动机的保护电动机保护的类型:失压保护:采用继电器、接触器控制短路保护:加熔断器过载保护:加热继电器M3~ABCKMFUQS主电路8.3.1失压保护采用继电器、接触器控制后,电源电压<85%时,接触器触头自动断开,可避免烧坏电机;另外,在电源停电后突然再来电时,可避免电机自动起动而伤人。方法:采用继电器、接触器控制。A'C'KMSB1KMSB2控制电路A'C'线圈电压380V8.3.2短路保护stFII21~6.11频繁起动的电机:FI异步电动机的起动电流(Ist)约为额定电流(IN)的(5~7)倍。选择熔体额定电流()时,必须躲开起动电流,但对短路电流仍能起保护作用。通常用以下关系:stFII31~5.21一般电机:方法:加熔断器。8.3.3过载保护KMSB1KMSB2FR电机工作时,若因负载过重而使电流增大,但又比短路电流小。此时熔断器起不了保护作用,应加热继电器,进行过载保护。M3~ABCKMFUQSFR热继电器的热元件热继电器触头方法:加热继电器。作用:可实现短路、过载、失压保护。自动空气断路器(自动开关)结构:过流脱扣器欠压脱扣器工作原理:过流时,过流脱扣器将脱钩顶开,断开电源;欠压时,欠压脱扣器将脱钩顶开,断开电源。例一:运料小车的控制设计一个运料小车控制电路,同时满足以下要求:1.小车启动后,前进到A地。然后做以下往复运动:到A地后停2分钟等待装料,然后自动走向B。到B地后停2分钟等待卸料,然后自动走向A。2.有过载和短路保护。3.小车可停在任意位置。正程逆程电机BA§8.4控制电路综合举例运料小车控制电路STa、STb为A、B两端的限位开关KTa、KTb为两个时间继电器M3~ABCKMFFUQSFRKMR主回路KMFFRKMRSBFSB1KMFSTaSTaKTaSTbKTbKMRKMRKMFSTbKTaKTbSBR该电路的问题:小车在两极端位置时,不能停车。动作过程SBFKMF小车正向运行至A端撞STaKTa延时2分钟KMR小车反向运行至B端撞STbKTb延时2分钟KMF小车正向运行……如此往反运行。KMFFRKMRSBFSB1KMFSTaSTaKTaSTbKTbKMRKMRKMFSTbKTaKTbSBRKMFKMFSBFKMRFRSTaSTaKTaSTbKTbKMRKTaKMRKMFSTbKTbSB1SB2KAKA加中间继电器(KA)实现任意位置停车的要求SBR例二:工作台位置控制起动后工作台控制要求:(1)运动部件A从1到2(2)运动部件B从3到4(3)运动部件A从2回到1(4)运动部件B从4回到3自动循环BM1AM2ST3ST4ST2ST11234正转反转工作台位置控制电路(1)根据动作顺序设计控制电路。(2)检查有无互锁。(3)检查能否正确启动、停车。设计步骤:A正转12B反转34A反转21B正转43KMAFFRST4KMBRST2KMBFKMBRKMARST4KMAFST1KMARKMBFST1KMBRST3KMBFK...

1、当您付费下载文档后,您只拥有了使用权限,并不意味着购买了版权,文档只能用于自身使用,不得用于其他商业用途(如 [转卖]进行直接盈利或[编辑后售卖]进行间接盈利)。
2、本站所有内容均由合作方或网友上传,本站不对文档的完整性、权威性及其观点立场正确性做任何保证或承诺!文档内容仅供研究参考,付费前请自行鉴别。
3、如文档内容存在违规,或者侵犯商业秘密、侵犯著作权等,请点击“违规举报”。

碎片内容

第12讲继电器接触器控制(2),继电器控制习题讨论

您可能关注的文档

确认删除?
VIP
微信客服
  • 扫码咨询
会员Q群
  • 会员专属群点击这里加入QQ群
客服邮箱
回到顶部