电脑桌面
添加小米粒文库到电脑桌面
安装后可以在桌面快捷访问

布袋除尘自动控制系统

布袋除尘自动控制系统_第1页
1/7
布袋除尘自动控制系统_第2页
2/7
布袋除尘自动控制系统_第3页
3/7
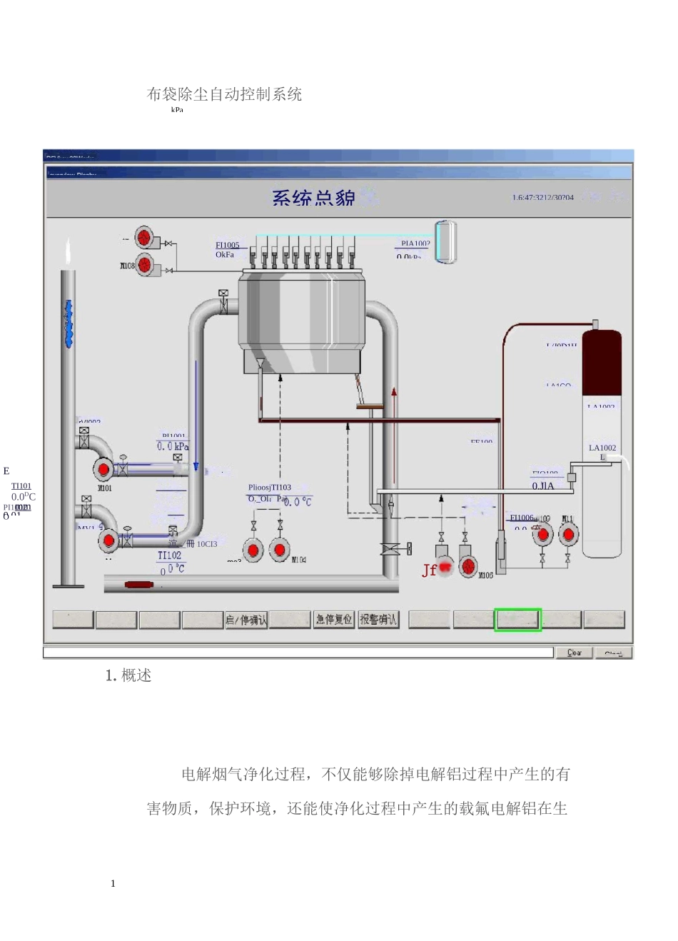
1目动自咖认自动启动自动停机紧急苒机菜单画面I 参数陵报雲汇直系统登彖退出登求布袋除尘自动控制系统1.概述电解烟气净化过程,不仅能够除掉电解铝过程中产生的有害物质,保护环境,还能使净化过程中产生的载氟电解铝在生虹L/J0D1H.MV10.0.JlALA1002L系统总貌JfFI1005OkFaR5Vi:cw32Worksoverview-Disphy1.6:47:3212/30?04LA1002mooikPaPlioosjTI103O._Ol:Paj谊 ./ 冊 10CI3mo3ETI1010.0DCPI1002OPI1001PIA100?0.0kPaMLA1COrVI002FE100mm0.01FI1006H.0.0 疣FIQ100Claai2产中循环使用,降低电解铝的成本。所以随着人们环保意识的日益增强,对烟气的净化处理、综合利用,正在成为电解铝等生产过程中必不可少的组成部分。本系统是专门为除尘系统设计的,可以根据生产规模大小灵活配置。2•工艺过程烟气:电解铝产生的烟气温度在 80~100°C,所以不必冷却,可直接进入文丘里反应器。烟气中的有害物质与新鲜氧化铝反应后,烟气经过布袋除尘器,除掉烟气中的固体载氟氧化铝,得到符合排放标准的净化烟气,经引风机排放到大气中。氧化铝:来自新鲜氧化铝贮仓的新鲜氧化铝,经新鲜氧化铝溜槽传送到文丘里反应器,与烟气中的有害物质反应,得到载氟氧化铝;在布袋除尘器中,载氟氧化铝与烟气分离,部分作为循环氧化铝,由溜槽流回文丘里反应器,继续与烟气反应,循环使用;另一部分作为返回氧化铝,沿返回氧化铝溜槽送至气力提升机,运送到载氟氧化铝贮仓中,供电解铝使用。FONT>反吹:布袋除尘器需要反吹,以保证除尘器的正常使用。反吹有三种方式:30 差压方式:根据布袋除尘器进出口差压值,控制反吹的启动、止。0 定时方式:以一定的时间周期进行循环反吹。0 手动方式:手动控制某台除尘器电磁阀的反吹一次。3.控制系统0 为了保证控制系统的先进性和可靠性,系统采用了集中监视、分散控制的结构。0 在各个净化分系统设置独立的子控制站,每个净化都有各自的PLC、控制柜,上位机为可选项,可以根据需要配置。0 为了保证系统的可靠性,系统的设备为三级操作:现场级、控制室硬手动、计算机控制。子站为无人值守。0 设置一总操作站,可以监视、控制多个子站,可以节省人力资源。0 为了系统的开放性和可扩展性,系统的网络结构选用工业以太网2系统配置40PLC 可以根据用户需求、系统规模,选用 ABB、SIEMENS 等知名品牌。0 上位机:选用 ADVANTECH 工控机。0 控制网络:根据实际站点间的距离,通讯介质可以选择五类线或者光纤;0 根据节点...

1、当您付费下载文档后,您只拥有了使用权限,并不意味着购买了版权,文档只能用于自身使用,不得用于其他商业用途(如 [转卖]进行直接盈利或[编辑后售卖]进行间接盈利)。
2、本站所有内容均由合作方或网友上传,本站不对文档的完整性、权威性及其观点立场正确性做任何保证或承诺!文档内容仅供研究参考,付费前请自行鉴别。
3、如文档内容存在违规,或者侵犯商业秘密、侵犯著作权等,请点击“违规举报”。

碎片内容

布袋除尘自动控制系统

wxg+ 关注
实名认证
内容提供者

该用户很懒,什么也没介绍

确认删除?
VIP
微信客服
  • 扫码咨询
会员Q群
  • 会员专属群点击这里加入QQ群
客服邮箱
回到顶部