电脑桌面
添加小米粒文库到电脑桌面
安装后可以在桌面快捷访问

消防给水系统VIP免费

消防给水系统_第1页
1/131
消防给水系统_第2页
2/131
消防给水系统_第3页
3/131
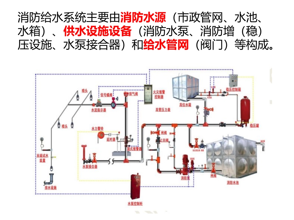
消防给水系统消防给水系统主要由消防水源(市政管网、水池、水箱)、供水设施设备(消防水泵、消防增(稳)压设施、水泵接合器)和给水管网(阀门)等构成。消防给水系统的分类消防水源的检查消防水源是向水灭火设施、车载或手抬等移动消防水泵、固定消防水泵、消防水池等提供消防用水的给水设施或天然水源。消防水源是系统的重要组成部分,也是系统灭火的基本保证。消防给水系统的水源应无污染、无腐蚀、无悬浮物,水的pH值应为6.0-9.0。给水水源的水质不应堵塞消火栓、报警阀、喷头等消防设施,影响其运行。通常,消防给水系统的水质基本上要达到生活水质的要求消防水源的水量应充足、可靠。系统的持续作用时间是由火灾延续时间确定的。具体可用作消防水源的有:市政给水、消防水池、天然水源、消防水箱和其他几类水源。市政给水管网作为消防水源的条件1.市政给水管网可以连续供水;2.市政给水管网布置成环状管网;3.市政给水厂至少有两条输水干管向市政给水管网输水;4.有不同市政给水干管上不少于两条引入管向消防给水系统供水。当其中一条发生故障时,其余引入管应仍能保证全部消防用水量。若达不到以上描述的市政两路消防供水条件时,则应视为一路消防供水。消防水池(消防水箱)作为消防水源的条件1.消防水池有足够的有效容积。只有在能可靠补水的情况下(两路进水),才可减去持续灭火时间内的补水容积。2.供消防车取水的消防水池应设取水口(井)。3.在与生活或其他用水合用时,消防水池应有确保消防用水不被挪用的技术措施。4.寒冷地区的消防水池还应采取相应的防冻措施。5.取水设施有相应保护设施。天然水源作为消防水源的条件1.利用江河湖海水库等天然水源作为消防水源时,其设计枯水流量保证率宜为90%~97%。看是否有条件采取防止冰凌、漂浮物、悬浮物等物质堵塞消防设施的技术措施。2.天然水源要应当具备在枯水位也能确保消防车、固定和移动消防水泵取水的技术条件;若要求消防车能够到达取水口,则还需要考虑能够设置消防车道和消防车回车场或回车道的条件。3.利用井水作为消防水源时,水井不应少于两眼,且当每眼井的深井泵均采用一级供电负荷时,才可视为两路消防供水;若不满足,则视为一路消防供水。其他水源作为消防水源的条件其他水源可以是雨水清水池、中水清水池、水景和游泳池等,一般只宜作为备用消防水源使用。但当以上所列的水源必须作为消防水源时,应有保证在任何情况下都能满足消防给水系统所需的水量和水质的技术措施消防水池、消防水箱的施工、安装1.消防水池、消防水箱的施工和安装,要应符合现行国家标准《给水排水构筑物工程施工及验收规范》GB50141、《建筑给水排水及采暖工程施工质量验收规范》GB50242的有关规定。2.消防水池、消防水箱应设置于便于维护,通风良好、不结冰、不受污染的场所。在寒冷的场所,消防水箱应保温或在水箱间设置采暖(室内气温大于5℃)。3.在施工安装时,消防水池及消防水箱的外壁与建筑本体结构墙面或其他池壁之间的净距,要满足施工、装配和检修的需要。无管道的侧面,净距不宜小于0.7m;有管道的侧面,净距不宜小于1.0m,且管道外壁与建筑本体墙面之间的通道宽度不宜小于0.6m;设有人孔的池顶,顶板面与上面建筑本体板底的净空不应小于0.8m。4.消防水箱采用钢筋混凝土时,在消防水箱的内部应贴白瓷砖或喷涂瓷釉涂料。采用其他材料时,消防水箱宜设置支墩,支墩的高度不宜小于600mm,以便于管道、附件的安装和检修。在选择材料时,除了考虑强度、造价、材料的自重、不易产生藻类外,还应考虑到消防水箱的耐腐蚀性(耐久性)。适合做水箱的材料有许多种,最常见的材料有碳素钢、不锈钢、钢筋混凝土、玻璃钢、搪瓷钢板等材料,它们的优缺点如下:1)碳素钢板焊接而成的钢板水箱,内表面需进行防腐处理,并且防腐材料不得有碍卫生要求。2)钢筋混凝土现场灌注的水箱,重量大,施工周期长,与配管边接处易漏水,清洗时表面材料易脱落。3)搪瓷钢板水箱水质不受污染,能防止钢板锈蚀,安装方便迅速,不受土建进度的限制,结构合理,坚固美观,不变形不漏水,适用性广。4)玻璃钢水箱,不受建筑空间限制,适应性强,重量...

1、当您付费下载文档后,您只拥有了使用权限,并不意味着购买了版权,文档只能用于自身使用,不得用于其他商业用途(如 [转卖]进行直接盈利或[编辑后售卖]进行间接盈利)。
2、本站所有内容均由合作方或网友上传,本站不对文档的完整性、权威性及其观点立场正确性做任何保证或承诺!文档内容仅供研究参考,付费前请自行鉴别。
3、如文档内容存在违规,或者侵犯商业秘密、侵犯著作权等,请点击“违规举报”。

碎片内容

消防给水系统

您可能关注的文档

确认删除?
VIP
微信客服
  • 扫码咨询
会员Q群
  • 会员专属群点击这里加入QQ群
客服邮箱
回到顶部