电脑桌面
添加小米粒文库到电脑桌面
安装后可以在桌面快捷访问

13往复式压缩机配管规定1VIP免费

13往复式压缩机配管规定1_第1页
1/12
13往复式压缩机配管规定1_第2页
2/12
13往复式压缩机配管规定1_第3页
3/12
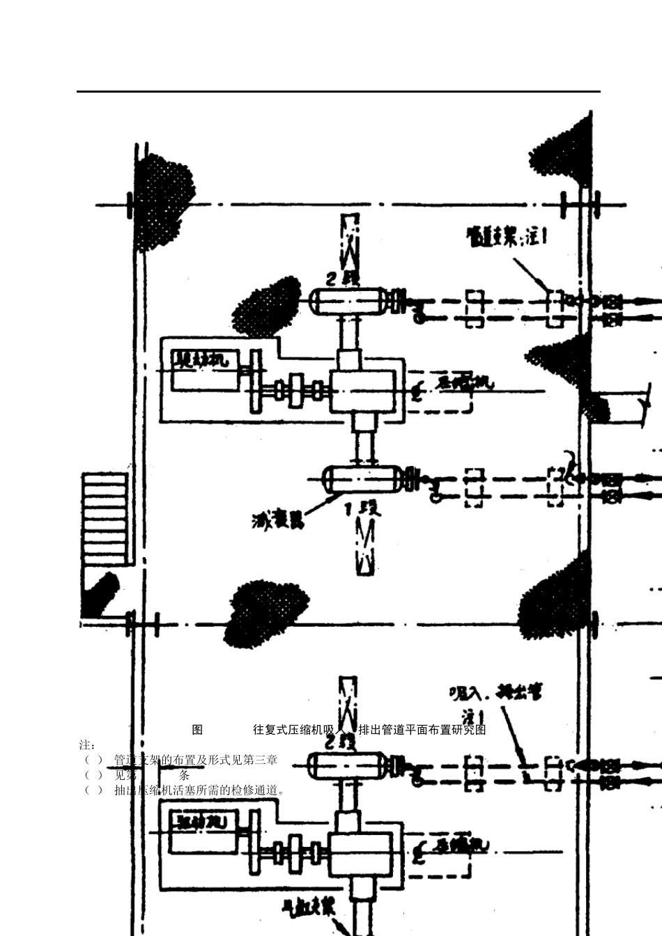
目 录 第一章 总 则 第二章 管道布置 第一节 工艺管道布置 第二节 辅助管道布置 第三节 管道间距 第三章 管道支架 第一节 配管支架的布置 第二节 管道托架的选型及图例符号 附录1 管架位置确定实例 1 第一章 总 则 第1.0.1条 本导则仅适用于往复式压缩机工艺管道的布置。不适用于由制造厂成套供应的级(段)间的配管等。 第1.0.2条 本导则如与主管上级部门颁发的有关规定发生矛盾时,按上级规定执行。 第二章 管道布置 第一节 工艺管道布置 第2.1.1条 往复式压缩机的管道布置必须满足制造厂和P ID 的要求。 第2.1.2条 压缩机的工艺管道布置应尽可能地减少管道阻力降和避免或减缓管系振动。 第2.1.3条 压缩机的吸入、排出管道布置可采取下列三种形式。 一、在安全区域内,布置在室内的空气、氮气压缩机的吸入、排出管道宜敷设在管沟内,如图 2.1.3-1所示。 二、在危险区域内,布置在室内的空气、氮气压缩机的吸入、排出管道严禁采用宜管沟敷设。应敷设在独立管架或管墩上。采用管墩敷设时,不应影响检修和操作通道的畅通。 三、采用双层布置的压缩机,其吸入、排出管道应布置在楼板或平台下面或侧面,如图 2.1.3-2、图 2.1.3-3、图 2.1.3-4 所示。 图2.1.3-1 空气压缩机吸入、排出管道立面布置研究图 (空气压缩机布置在地面上,管道敷设在管沟内) 2 图2.1.3-2 往复式压缩机吸入、排出管道平面布置研究图 注: (1) 管道支架的布置及形式见第三章 (2) 见第2.1.17条 (3) 抽出压缩机活塞所需的检修通道。 3 图2.1.3-3 往复式压缩机吸入、排出管道平面布置研究图(接管廊) 公用工程管道 压缩机基础 出口减衰器 不佳方案.注 1 最佳方案.注 1 管墩 图2.1.3-4 往复式压缩机吸入、排出管道立面布置研究图(压缩机布置在二层上) 注:1. 压缩机吸入、排出总管布置在厂房外为最佳方案,与厂房内布置比较,可减少建筑物的宽度,并便于接近阀门。 2. 从气液分离器至压缩机吸入减衰器的管道,不论采取第一或第二方案,其管道支架均不得支撑在压缩机厂房的钢结构上。 第 2.1.4条 压缩机吸入、排出管道的配置,应使管道的机械振动固有频率、压缩机的振动频率、气体管道的音响频率不相互重合,必要时可采取以下措施。 一、管道与压缩机管口之间采用柔性接头连接; 二、增设的脉冲减衰器或孔板。 4 第2.1.5条 在有振动的管道上的弯距大的部位,不应设置分支管。 第2...

1、当您付费下载文档后,您只拥有了使用权限,并不意味着购买了版权,文档只能用于自身使用,不得用于其他商业用途(如 [转卖]进行直接盈利或[编辑后售卖]进行间接盈利)。
2、本站所有内容均由合作方或网友上传,本站不对文档的完整性、权威性及其观点立场正确性做任何保证或承诺!文档内容仅供研究参考,付费前请自行鉴别。
3、如文档内容存在违规,或者侵犯商业秘密、侵犯著作权等,请点击“违规举报”。

碎片内容

13往复式压缩机配管规定1

小辰7+ 关注
实名认证
内容提供者

出售各种资料和文档

确认删除?
VIP
微信客服
  • 扫码咨询
会员Q群
  • 会员专属群点击这里加入QQ群
客服邮箱
回到顶部