电脑桌面
添加小米粒文库到电脑桌面
安装后可以在桌面快捷访问

CO2脱碳装置VIP免费

CO2脱碳装置_第1页
1/24
CO2脱碳装置_第2页
2/24
CO2脱碳装置_第3页
3/24
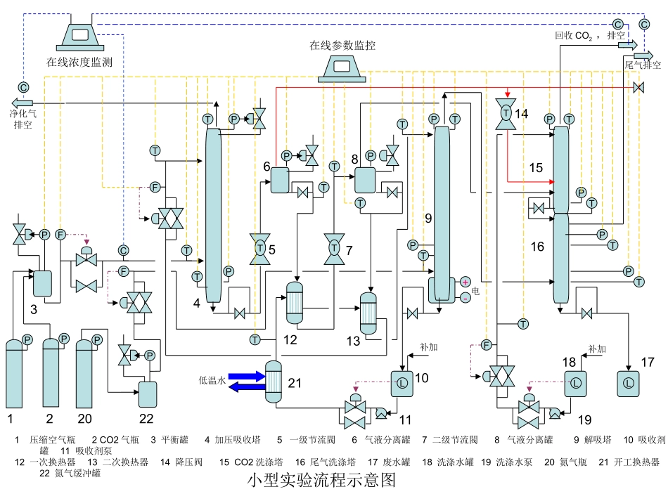
脱碳小型实验初步设计-090825净化气排空回收CO2,排空尾气排空46578915161压缩空气瓶2CO2气瓶3平衡罐4加压吸收塔5一级节流閥6气液分离罐7二级节流閥8气液分离罐9解吸塔10吸收剂罐11吸收剂泵12一次换热器13二次换热器14降压阀15CO2洗涤塔16尾气洗涤塔17废水罐18洗涤水罐19洗涤水泵20氮气瓶21开工换热器22氮气缓冲罐小型实验流程示意图PFP23101120FTPTPPTTPTPT在线浓度监测在线参数监控P1LTTPTFTTLFPTCPCCCPTPTPT14T1213L18171921补加补加T电低温水+-P22TT流程技术说明:来自钢瓶的压缩空气和CO2首先通入缓冲罐调整压力,然后送入吸收塔与从吸收塔上部加入的吸收剂逆流接触脱除CO2。脱碳后的尾气从塔顶排放。吸收富液经过一级节流膨胀释压后送入一级平衡罐进行汽液分离,液相经过二级节流膨胀和二级汽液分离,二级分离汽相与经过汽相释压的一级分离汽相合并后送入CO2洗涤塔用水洗涤汽相中夹带的吸收剂后作为回收CO2回收。二级节流汽液分离后的液相送入解吸塔,利用氮气进行深度解吸再生。再生后的吸收剂放入吸收剂罐循环使用。解吸塔顶部排出的汽相经过来自CO2洗涤塔塔釜的液相洗涤后排空,洗涤富液排入废液罐经过分相后回收其中的吸收剂。为了充分利用吸收富液节流膨胀形成的低温,吸收剂在进入吸收塔之前与一级和二级节流、汽液分离液相换热后降温后,可强化吸收效果。流程符号说明:F流量检测T温度检测P压力检测L液位检测C浓度监测调节阀位号/编号设备名称操作温度/压力主要设备参数T101/4加压吸收塔30-60C/0.5-1.5MPa15mm1600mmT201/9解吸塔40-90C/0.1-0.15MPa20mm1600mmT301/15CO2洗涤塔30-50C/0.1-0.12MPa20mm800mmT302/16尾气洗涤塔30-40C/0.1-0.11MPa20mm800mm主体设备一览表塔器编号设备名称操作温度/压力主要设备参数E101/21开车换热器-15-30C/0.5-1.5MPaS=1m2E201/12一次换热器0-30C/0.5-1.5MPaS=1m2E202/13二次换热器-10-10C/0.5-1.5MPaS=1m2换热器编号设备名称操作温度/压力主要设备参数V101/3原料气缓冲罐10-30C/0.5-1.5MPa80mm300mmV201/6一级汽液平衡罐0-50C/0.5-1.0MPa100mm400mmV202/8二级汽液平衡罐-5-20C/0.2-0.5MPa120mm400mmV203/22氮气缓冲罐10-30C/0.2-0.5MPa120mm400mm缓冲罐(平衡罐)位号/编号设备名称操作温度/压力主要设备参数C101/10吸收剂罐10-30C/0.1-0.2MPaV=0.5m3C301/18洗涤水罐10-30C/0.1-0.2MPaV=0.5m3C302/17废液罐10-30C/0.1-0.2MPaV=0.5m3储罐编号设备名称操作温度/压力主要设备参数P101/11吸收剂泵10-30C/0.1-0.2MPaQ=2-20L/h,H=2.0MPaP201/19洗涤水泵10-30C/0.1-0.2MPaQ=2-20L/h,H=0.5MPa泵节流阀(减压阀)编号设备名称操作温度/压力主要设备参数J201/5一级液相节流阀50→10C/2.0→0.5MPa液相流量0.2-20L/hJ202/7一级液相节流阀10→-10C/0.5→0.15MPa液相流量0.2-20L/hJ203/14气相减压阀10→5C/0.5→0.15MPa气相流量10m3/h编号设备名称操作温度/压力调节形式AP-V101进料缓冲罐压力调节10-30C/0.5-1.5MPa根据缓冲罐设定压力自调AF-T101吸收塔进气量调节10-30C/0.5-1.5MPa根据进料设定流量自调AF-T102吸收塔吸收剂量调节-10-10C/0.5-1.5MPa根据吸收剂设定流量自调AP-T101吸收塔压力调节30-60C/0.5-1.5MPa根据吸收塔设定压力自调AP-V201一级平衡罐压力调节0-50C/0.5-1.0MPa根据罐塔设定压力自调AP-V202二级平衡罐压力调节-5-20C/0.2-0.5MPa根据罐塔设定压力自调AF-B103氮气流量调节10-30C/0.5-1.5MPa根据设定氮气流量自调AP-V204氮气缓冲罐压力调节-5-20C/0.2-0.5MPa根据罐塔设定压力自调AL-C101萃取剂罐液位调节10-30C/0.1-0.2MPa根据设定液位调节泵流量AL-C301洗涤水罐液位调节10-30C/0.1-0.2MPa根据设定液位调节泵流量AF-T301洗涤水流量调节10-30C/0.1-0.2MPa根据设定流量自调调节阀/安全阀检测仪表:编号设备名称操作温度/压力仪表形式TI-V1011进料原料气温度计10-30C/0.5-1.5MPa远传、显示TI-T1011吸收塔顶温度计30-60C/0.5-1.5MPa远传、显示TI-T1012吸收塔釜温度计30-60C/0.5-1.5MPa远传、显示TI-E2021二级换热器温度计-10-10C...

1、当您付费下载文档后,您只拥有了使用权限,并不意味着购买了版权,文档只能用于自身使用,不得用于其他商业用途(如 [转卖]进行直接盈利或[编辑后售卖]进行间接盈利)。
2、本站所有内容均由合作方或网友上传,本站不对文档的完整性、权威性及其观点立场正确性做任何保证或承诺!文档内容仅供研究参考,付费前请自行鉴别。
3、如文档内容存在违规,或者侵犯商业秘密、侵犯著作权等,请点击“违规举报”。

碎片内容

确认删除?
VIP
微信客服
  • 扫码咨询
会员Q群
  • 会员专属群点击这里加入QQ群
客服邮箱
回到顶部