电脑桌面
添加小米粒文库到电脑桌面
安装后可以在桌面快捷访问

第一节家用电路课件VIP免费

第一节家用电路课件_第1页
1/16
第一节家用电路课件_第2页
2/16
第一节家用电路课件_第3页
3/16
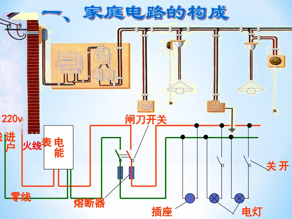
1.自学课本P105--108,标记重要内容。2.思考:(1)说说家庭电路的连接顺序,你能正确理解各元件的作用吗?为什么开关要接到火线上?(2)你能说出测电笔的结构及使用方法吗?(3)三孔插座怎样接,接地有什么好处?漏电保护器有什么作用?先完成的同学思考课后练习1、3题先完成的同学思考课后练习1、3题温馨提示;..。。熔断器闸刀开关插座电灯开关220v火线零线电能表进户线灯座、灯、开关卡口式螺旋式火线零线火线零线火线零线(螺旋套)零线火线螺旋刀式钢笔式(1)构造①笔尖金属体②电阻③氖管④弹簧⑤笔尾金属体二、测电笔怎样正确使用测电笔?测电笔:×√手触笔尾金属体;笔尖金属体触火线时氖管发光,触零线时氖管不发光使用方法及现象:火线:使氖管发光零线:氖管不发光电流人体感觉和反应1mA开始有麻痹感10mA有麻感,但可以摆脱30mA剧痛感,神经麻痹,呼吸困难,生命危险100mA短时间内窒息,心跳停止小资料:通过人体的电流人体感觉和反应:已知:测电笔由笔尖金属体、弹簧、氖管、大电阻(约1000千欧)笔尾金属体组成.笔尖接触火线时,220伏的电压加在测电笔和人体构成的串联电路上,请计算通过人体的电流约为多大?根据下表中的有关信息,会不会对人体造成危害?三线插头两孔式:左零右火三孔式:左零右火上地插头同是漏电,为何反差如此大?同是漏电,为何反差如此大?“左零右火上接地”用电器金属外壳无接地线有接地线接地线熔断器:敞开插入式熔断器封闭管式熔断器专家提醒:专家提醒:熔断器中的保险丝一般由熔点较低的金属合金制成,选用保险丝时应使保险丝的额定电流等于或稍大于电路中正常工作时的电流,切勿用铜丝或铁丝代替保险丝。规格:用额定电流来表示保险丝选用原则:应使保险丝的额定电流等于或稍大于电路中的正常工作电流1、有一电路的正常工作电流是10A,若有额定电流为6A、12A、18A的保险丝供你选择,你会选择哪种规格?为什么?如何更换保险丝?2、小刚正在家中潜心学习,忽然家中电灯熄灭了。郑杰同学想用学到的物理知识把灯修好。他拿出测电笔,用笔尖分别接触了与电灯连接的两条导线,发现测电笔都发光。郑杰家的电路可能发生出现了______,在排除故障前应该拉下________,切断电源。1、如果用铜丝、铁丝来代替保险丝,有什么不好?3、各用电器之间应该采用怎样的电路连接方式?(并联)4、灯与开关应该采用怎样的连接方式串联5、当一回小电工:如右图,你在检修家庭电路时发现电灯L不亮。用测电笔测试C、D后,发现这两处都能使氖管发光,而测试A、B两点时,只有在测A点时氖管发光,讨论一下,你觉得故障出在哪里呢?火线零线LABCD???6、家庭电路中的两根电线,一根叫线,另一根叫线。火线和零线之间有的电压,零线和地之间电压为。零火220V0220V低压供电电源接地火线零线用户火零金属体火测电笔是用来辨别线和线的,手应该接触笔尾的,笔尖接触一根电线,如果氖管发光,表示接触的是线,否则是线。零7、

1、当您付费下载文档后,您只拥有了使用权限,并不意味着购买了版权,文档只能用于自身使用,不得用于其他商业用途(如 [转卖]进行直接盈利或[编辑后售卖]进行间接盈利)。
2、本站所有内容均由合作方或网友上传,本站不对文档的完整性、权威性及其观点立场正确性做任何保证或承诺!文档内容仅供研究参考,付费前请自行鉴别。
3、如文档内容存在违规,或者侵犯商业秘密、侵犯著作权等,请点击“违规举报”。

碎片内容

第一节家用电路课件

您可能关注的文档

百万精品文库+ 关注
实名认证
内容提供者

学习课件教案小学中学资料大全

相关文档

确认删除?
VIP
微信客服
  • 扫码咨询
会员Q群
  • 会员专属群点击这里加入QQ群
客服邮箱
回到顶部