电脑桌面
添加小米粒文库到电脑桌面
安装后可以在桌面快捷访问

液压站工作原理VIP免费

液压站工作原理_第1页
1/17
液压站工作原理_第2页
2/17
液压站工作原理_第3页
3/17
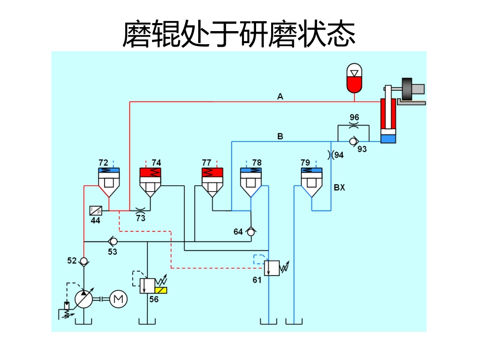
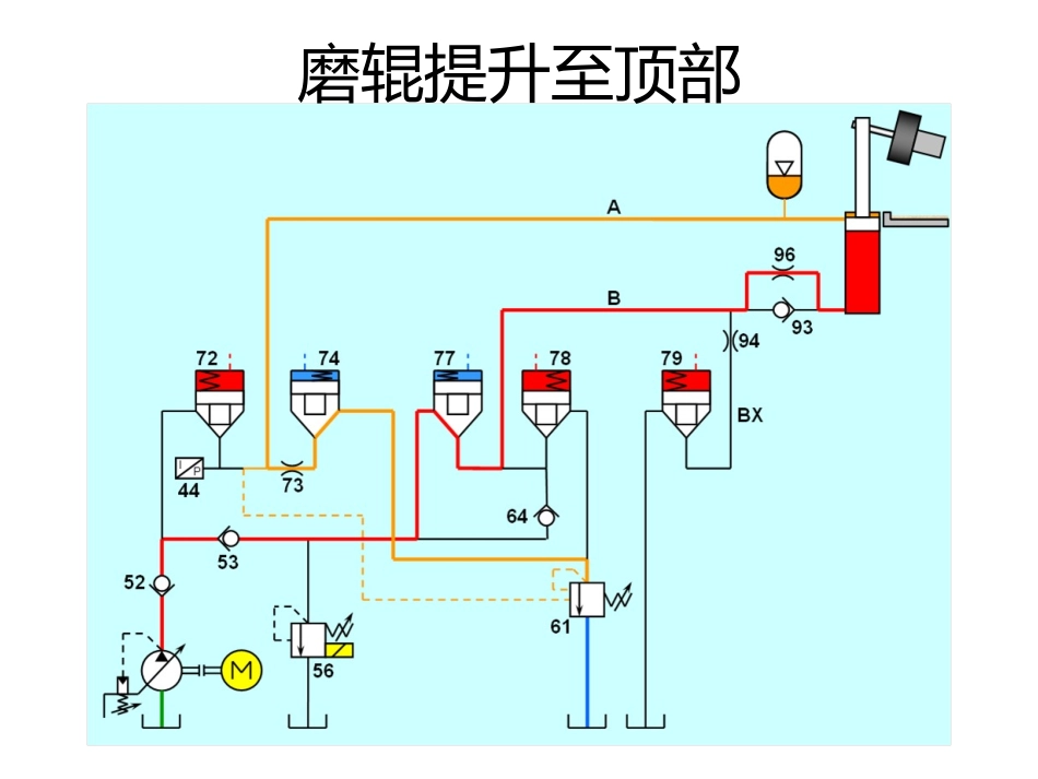
磨辊提升至顶部磨辊提升至顶部(控制油路)磨辊处于研磨状态磨辊处于研磨状态(控制油路)磨辊研磨压力降低状态磨辊研磨压力升高状态急停按钮工作状态插装阀示意图插装阀示意图StandardCoverAPXBAXAPFigure12.45StandardCoverConfigurationCOPYRIGHT(1999)VICKERS,INCORPORATEDCStandardCoverConfiguration插装阀示意图psig0500100015002000psig0500100015002000psig0500100015002000SystemPressureLessThanpprechargeSystemPressureatpmaxSystemPressureatpminFigure17.7BladderAccumulatorOperationCOPYRIGHT(1999)VICKERS,INCORPORATEDCBladderAccumulatorOperation研磨压力范围设定研磨压力范围设定值解释Setpoint---SP中控给定压力值△P1—主泵停止压力△P2—Y2电磁阀关闭压力△P3—Y2电磁阀开启压力△P4—主泵开启压力研磨压力范围值:SP-P1△~SP+P4△电磁阀开闭压力范围值:SP-P2△~SP+P3△以SP=130为例进行数字说明,其中设定△P1=2,△P2=1,△P3=7,△P4=5;(单位均为bar)主泵启动压力SP-P4=130-5=125△;主泵停止压力SP+P1=130+1=131△;开启电磁阀Y2压力SP+P3=130+7=137△关闭电磁阀Y2压力SP-P2=130-1=129△研磨压力范围设定液压缸上部油压下限值以及最大压力值研磨压力范围设定设定研磨压力值的上、下限;设定值参照下表研磨压力范围及阀61设定第一列为预冲氮气压力值,第二列为研磨压力上下限,第三列为阀61的压力设定值研磨压力范围设定油箱冷却水阀开、停温度设定

1、当您付费下载文档后,您只拥有了使用权限,并不意味着购买了版权,文档只能用于自身使用,不得用于其他商业用途(如 [转卖]进行直接盈利或[编辑后售卖]进行间接盈利)。
2、本站所有内容均由合作方或网友上传,本站不对文档的完整性、权威性及其观点立场正确性做任何保证或承诺!文档内容仅供研究参考,付费前请自行鉴别。
3、如文档内容存在违规,或者侵犯商业秘密、侵犯著作权等,请点击“违规举报”。

碎片内容

液压站工作原理

您可能关注的文档

确认删除?
VIP
微信客服
  • 扫码咨询
会员Q群
  • 会员专属群点击这里加入QQ群
客服邮箱
回到顶部