电脑桌面
添加小米粒文库到电脑桌面
安装后可以在桌面快捷访问

49张装置流程图!

49张装置流程图!_第1页
1/49
49张装置流程图!_第2页
2/49
49张装置流程图!_第3页
3/49
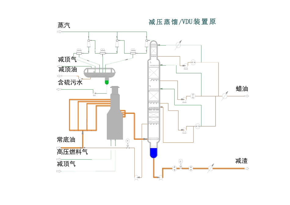
常减压电脱盐装置原则流程脱后原油去换热循环水至P-201出口含盐污水出装置净化水除盐水原油自罐区来常压蒸馏/CDU装置原则流程蒸汽减 压 蒸 馏 /VDU装置原减顶气减顶油含硫污水蜡油常底油高压燃料气减顶气减渣轻烃回收装置原则流程常顶油压缩干气不凝气去火炬RDS气加氢气常顶气液化气至常顶产品罐常顶油石脑油至罐区石脑油至重整K-101H2来自管网低分气至PSAK-102R-101冷H2注水C-101C-102F-101E-102E-103 A-101 A-102D-103E-208D-201石脑油出装置R-102P-204E-101D-114E-105D-104C-202C-201渣油D-101D-102P-77柴油出装P-102D-105D-106加氢尾油至FCCSR-101RDS 装置流程图F-201产品氢去界区外高分排放气脱硫低分气重整氢原料气自界区外来去火炬尾气去制氢解吸气压缩机PSA 装置流程图补充新氢增压机循环机贫胺液循环氢入口分液罐循环氢脱硫塔滤后缓冲罐冷高分闪蒸罐反应加热炉过滤器冷低分冷高分原料蜡油滤前缓冲罐至脱硫化氢塔原料升压泵反应进料泵R 101R 102热高分热低分补充新氢产品分馏塔石脑油分离塔轻石脑油脱硫化氢塔反应生成物塔底重沸炉柴油汽提塔重石脑油柴油分馏进料炉尾油加氢裂化分馏部分流程图(一)柴油出装置干气去脱硫吸收解吸塔轻石脑油稳定塔液化气去脱硫尾油循环油柴油自柴油汽提塔来石脑油加氢裂化分馏部分流程图(二)反应油气去分馏塔催化裂化装置反再部分流程图烟气至三旋反应沉降器冷催化剂罐热催化剂罐废催化剂罐防焦蒸汽汽提蒸汽第一再生器雾化蒸汽急冷油雾化蒸汽急冷水待生斜管催化剂加料斗外取热器雾化蒸汽回炼油浆雾化蒸汽混合原料油提升管循环斜管第二再生器增压机斜管生再松动蒸汽M预提升蒸汽辅助燃烧室主风自主风机来催化分馏部分流程图催化分馏塔水冷器空冷器富气去气压机后冷器3229空冷器水冷器油气分离器A顶循环泵冷回流泵23222017油气分离器B粗汽油去吸收塔粗汽油泵原料自常减压来混合原料自加氢处理来原料油缓冲罐轻柴气提塔脱吸塔重沸器贫吸收油泵贫富吸收油换热器贫吸收油去再吸收塔富吸收油自再吸收塔来一中回流自吸收稳定来1613二中回流自吸收稳定来混合原料至提升管原料油油浆换热器5柴油出装置321P-40水冷器 水冷器回炼油罐水冷器 水冷器二中回流去吸收稳定一中回流去吸收稳定油浆蒸汽发生器油浆冷却器油浆外甩一中回流泵原料泵回炼油泵油浆泵轻柴油泵粗汽油自粗汽油罐富气压缩机ST稳定塔顶空冷器稳定塔顶回流罐富气液化气出装气压机一级出口冷却器气压机出口冷却器干气出装气压机一级出口分液...

1、当您付费下载文档后,您只拥有了使用权限,并不意味着购买了版权,文档只能用于自身使用,不得用于其他商业用途(如 [转卖]进行直接盈利或[编辑后售卖]进行间接盈利)。
2、本站所有内容均由合作方或网友上传,本站不对文档的完整性、权威性及其观点立场正确性做任何保证或承诺!文档内容仅供研究参考,付费前请自行鉴别。
3、如文档内容存在违规,或者侵犯商业秘密、侵犯著作权等,请点击“违规举报”。

碎片内容

49张装置流程图!

您可能关注的文档

确认删除?
VIP
微信客服
  • 扫码咨询
会员Q群
  • 会员专属群点击这里加入QQ群
客服邮箱
回到顶部