电脑桌面
添加小米粒文库到电脑桌面
安装后可以在桌面快捷访问

第4章 酒母扩培工艺VIP免费

第4章 酒母扩培工艺_第1页
1/34
第4章 酒母扩培工艺_第2页
2/34
第4章 酒母扩培工艺_第3页
3/34
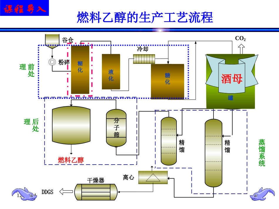
12/24/24酒精工艺学南阳师范学院生命科学与技术学院12/24/24燃料乙醇的生产工艺流程谷仓粉碎冷却精馏离心干燥器DDGS燃料乙醇分子筛蒸馏系统后处理CO2蒸煮糖化发酵分子筛精馏液化发酵罐后处理蒸馏系统糊化液化糖化前处理课程导入酒母12/24/24发酵工程实验室摇瓶-小试-中试5L小试5L-50L二级发酵装置课程导入12/24/24■生物能源:燃料乙醇、生物柴油、沼气■生物化工:酒精、冰醋酸、醋酸酯、总溶剂、黄原胶、栲胶■酿酒:白酒、啤酒■工业气体:二氧化碳■其它:电力、谷朊粉、DDGS饲料等。天冠集团课程导入12/24/24第四章酒精酵母扩培工艺第一节酒精生产所用的微生物菌种第二节酒母扩培工艺第三节发酵工业设备的逐级放大12/24/24第一节酒精生产所用的微生物菌种酵母菌大小、形态、繁殖生产菌种酒精酵母菌简介菌种培养特性生产菌种的选育、保藏与复壮酵母菌的化学成分需要的营养物质、生长环境培养基的制备12/24/24第二节酒母扩培工艺返回请点我呀2.1种子扩大培养的概念2.2酒母扩培工艺过程2.3成熟酒母质量指标2.4影响酒母质量的主要因素2.5酵母培养中异常现象的处理2.6活性干酵母(AADY)的利用酒精工艺学12/24/24指保存在砂土管、冷冻干燥管中处于休眠状态的生产菌种接入固体试管斜面活化后,再经过摇瓶或静置培养,以及种子罐逐级扩大培养而获得发酵产量高、生产性能稳定、数量充足、不被杂菌和噬菌体污染的生产菌种的纯种制备过程。该纯种培养物称为种子。在酒精发酵过程中,工厂通常把酵母称为酒母,即酵母为酒精发酵之母。第二节酒母扩培工艺2.1种子扩大培养的概念12/24/241)菌体的纯种培养物总量适宜,以保证在发酵罐中有适当的接种量;2)微生物菌种的生命力旺盛,移接到发酵罐中后能够迅速生长,利于缩短延滞期,提高设备的利用率;3)菌种能保持稳定的生产性能,生理状态稳定;4)无杂菌和噬菌体的污染。第二节酒母扩培工艺2.1种子扩大培养的概念发酵工业生产过程中的种子必须满足的条件:12/24/242.2酒母扩培工艺砂土管孢子冷冻干燥孢子斜面培养摇瓶液体培养茄子瓶斜面培养固体培养基培养实验室种子培养阶段二级种子罐培养一级种子罐培养生产车间种子制备阶段(四级种子罐培养)发酵罐(三级种子罐培养)酒母扩培工艺流程第二节酒母扩培工艺12/24/24酒母扩培工艺-%100%醪液原始糖度酒母成熟醪糖度耗糖率()=醪液原始糖度卡氏罐种子的质量标准为:酵母细胞数0.8~1.0亿个/mL,出芽率20%~30%,染色率1%以下,无杂菌,耗糖率35%~40%,耗糖率可按下式计算:2.2.1.试验室阶段的酒母扩大培养工艺流程:原菌→斜面试管→液体试管→三角瓶培养→卡氏罐12/24/24酒母扩培工艺2.2.2.酒母车间扩大培养流程为:卡氏罐-→小酒母罐-→大酒母罐-成熟酒母送发酵车间酵母菌经试验阶段扩大培养以后,即转入酒母车间扩大培养。酒母车间所用的培养基,主要以大生产的原料为主,适当添加一些营养物质。酒精工艺学12/24/24酒母培养罐的结构1-人孔2-CO2排出管3-进醪管4-视镜5-温度计6-冷却水管7-排醪管12/24/2412/24/24例:啤酒酵母扩培4℃保存于麦芽琼脂或MYPG培养基菌种10mL麦芽汁的500-1000mL三角瓶250-500mL麦芽汁的500-1000mL三角瓶5-10L麦芽汁的卡式罐25℃,2-3d25℃,2d,定时摇动或通气15-20℃,3-5d100L麦芽汁的发酵罐12/24/242.3成熟酒母质量指标2..3.2酵母细胞数酵母细胞数是观察酵母繁殖能力的一项指标,也是反映酵母培养成熟的指标。成熟的酒母醪其酵母细胞数一般为l亿/毫升左右。2.3.2出芽率酵母出芽率是衡量繁殖旺盛与否的一项指标。出芽率高,说明酵母处于旺盛的生长期。反之,则说明酵母衰老。成熟酒母出芽率要求在15~30%。如果出芽率低,说明培养过程存在问题,应根据具体情况及时采取措施进行挽救。12/24/242.3成熟酒母质量指标2.3.3酵母死亡率用美蓝对酵母细胞进行染色,如果酵母细胞被染成蓝色,说明此细胞已死亡。正常培养的酒母不应有死亡现象,如果死亡率在1%以上,应及时查找原因采取措施进行挽救。2.3.4耗糖率酵母的耗糖率也是观察酒母成熟的指标之一。成熟的酒母,耗糖率一般要求控制在40-50%。耗糖率太高,说明酵母培养已经过“老”,反之则“嫩”。12/2...

1、当您付费下载文档后,您只拥有了使用权限,并不意味着购买了版权,文档只能用于自身使用,不得用于其他商业用途(如 [转卖]进行直接盈利或[编辑后售卖]进行间接盈利)。
2、本站所有内容均由合作方或网友上传,本站不对文档的完整性、权威性及其观点立场正确性做任何保证或承诺!文档内容仅供研究参考,付费前请自行鉴别。
3、如文档内容存在违规,或者侵犯商业秘密、侵犯著作权等,请点击“违规举报”。

碎片内容

第4章 酒母扩培工艺

您可能关注的文档

确认删除?
VIP
微信客服
  • 扫码咨询
会员Q群
  • 会员专属群点击这里加入QQ群
客服邮箱
回到顶部